TikTok広告には、オークション形式の運用型広告と、認知やエンゲージメントの獲得に適した予約型のブランド広告があります。
TikTokの運用型広告を実施されている方でも、ブランド広告については関わりが少なく、どういったものか具体的に知らない方も多いのではないでしょうか。
本記事では、TikTokブランド広告(予約型)について解説していきたいと思います。
目次
TikTokブランド広告とは?
TikTokブランド広告は名前の通り、商品・サービスなどブランドの認知やエンゲージメント獲得に適した広告メニューです。
「TopView」「リーチ&フリークエンシー」「ブランドミッション」という3つのメニューが用意されており、実施の際は広告代理店を経由して事前予約する必要があります。利用にはそれぞれ条件があるため、営業担当へご確認ください。

運用型広告でも認知獲得を目的として配信することはできますが、ブランド広告はとくにユーザーの目につきやすい場所に表示されたり、リーチ数やエンゲージメントを拡大しやすい工夫がされています。
3つの広告メニューで想定されている利用目的は、以下の通りです。
TopView・・・フルスクリーンでインパクトのあるリーチを達成したい
リーチ&フリークエンシー・・・確実にリーチを達成したい
ブランドミッション・・・TikTokのユーザーコンテンツを利用してエンゲージメントを最大化したい
それぞれどんな特徴があるのか、見ていきましょう。
圧倒的なインパクトで高いリーチを期待できる「TopView」

TopViewはTikTokアプリを起動して、一番最初に目にする動画広告です。
アプリ起動時の開始3秒間は縦型フルスクリーンで掲載され、動画以外は何も表示されません。4秒目以降はエンゲージメントや下部メニューなど、通常のユーザーインターフェースが表示されます。
配信金額500万円以上(手数料込み)で利用可能なのでややハードルは高いですが、多くのユーザーの目に留まり、自然な流れでユーザーを動画視聴に繋げられるのが魅力です。
TopViewには他にもさまざまな特徴があります。
想定リーチ・フリークエンシーをTikTok Ads Manegerで確認可能
TikTok Ads Manager(TTAM)上で、リーチとフリークエンシーの予測数値の確認ができます。リーチは広告を見たユーザーの人数、フリークエンシーは1人のユーザーが広告を見た回数を表す指標です。
※あくまで予測数値であり、保証された数値ではありません。
ターゲティングの指定可能
年齢や性別、デバイス、興味関心で配信先を絞り込むことが可能です。
| 年齢 | 18歳以上 |
|---|---|
| 性別 | 男性/女性/ALL |
| デバイス | Android/iOS/ALL |
| 興味関心 | アプリ、家庭用品、生活サービス、ビジネスサービス、家電、ニュース・エンタメ、美容・パーソナルケア、旅行、金融サービス、ベビー・キッズ・マタニティ、アパレル、・アクセサリー、ゲーム、ペット、乗り物、フード・ドリンク、スポーツ・アウトドア、リフォーム、技術・電子機器、Eコマースなど |
TopView出稿データの活用
TopViewを視聴したユーザーのデータを、運用型広告のリターゲティング配信に活用できます。
TikTok Pixelによる計測サポート
純広告の中にはデータ計測が難しいものも多いですが、TopViewはPixelを活用し、視聴したユーザーのWebサイト上でのコンバージョンまで計測できます。
TopViewのクリエイティブ要件はこちらをご参照ください。
TikTok Reservation Topview | TikTok Ads Manager
同じ認知目的でも、TV CMやYouTubeの横型動画をそのままTopViewの広告アセットで使うとなると、「フルスクリーンでユーザーに動画を表示できる」という利点を上手く生かしきれません。横型動画を縦型動画に編集する方法は、こちらの記事が参考になります。
「TikTok広告クリエイティブTips」公開 〜横型動画を縦型に編集することで、効果を最大化〜 | 【公式】TikTok for Business: TikTok広告
複数動画を設定してストーリー性を持たせることができる「リーチ&フリークエンシー」

リーチ&フリークエンシーは、インプレッション、リーチ、フリークエンシーといった指標の事前予約&購入が可能なインフィード広告のメニューです。「TopView」は配信金額500万円以上という利用条件がありますが、リーチ&フリークエンシーは実際に配信した金額のみ支払います。(ただし、最低出稿量として1広告セットあたり10万リーチ以上が必要になります。)
2種類のメニューから、どちらに配信するか選ぶことができます。
TopFeed
おすすめフィードの最初の広告枠(4番目)を指定して配信できるメニューです。アプリを起動してから序盤で見かける広告となり、ユーザーにインパクトを与えることができます。
Standard Feed
おすすめフィード上の4番目以降にランダムに表示されるメニューです。
どちらのメニューにも共通した、Reach & Freaquencyの特徴を紹介します。
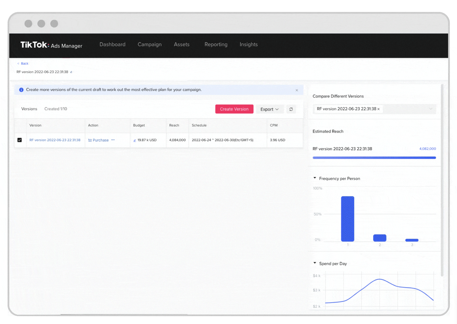
Forecaster(キャンペーン予測ツール)で予約&最適化案の確認

Forecaster(キャンペーン予測ツール)を使うと、CPMの予約やオーディエンスサイズの確認ができます。
最適な設定案がいくつか提示され、予算・CPM・推定リーチ・フリークエンシー・1日あたりの支出などを比較できるため、「どんな設定にすれば目的を達成できるかわからない」という方も安心です。
キャンペーンの予約は最大90日間設定可能で、仮予約も設定可能となります。
仮予約はキャンペーン開始予定日によって期間が変わるため抑えておきましょう。
| キャンペーンの開始予定日 | 仮予約可能な期間 |
|---|---|
| 30日以上後(最大90日間) | 14日間仮予約可能 |
| 7〜30日以内 | 3日間仮予約可能 |
| 3〜7日以内 | 1日間仮予約可能 |
| 3日以内 | 仮予約不可 |
詳しい使い方はこちらをご参照ください。
Reach & Frequency Campaign Forecaster | TikTok Ads Manager
マルチクリエイティブで複数の動画を設定
マルチクリエイティブは、複数の動画に対して表示する順序を指定できる機能です。
1つのクリエイティブを何度も流すと、ユーザーに飽きられてしまう可能性が高いですよね。マルチクリエイティブを使って複数の動画を順番に見せることで、メッセージを強く打ち出したり、ストーリー性を持たせることができます。1広告セットに対して最大20個のクリエイティブが設定可能です。
マルチクリエイティブの設定方法はこちら。
Multiple Creative Delivery | TikTok Ads Manager
ターゲティングの指定可能
ターゲティングできる項目は、TopViewよりも豊富に用意されています。
年齢、性別、言語、興味カテゴリー、ロケーション、デバイス、OS・デバイスモデル・接続タイプ・キャリアなどのデモグラフィックオーディエンスに加え、カスタムオーディエンス//類似オーディエンスもサポートされています。
リーチ&フリークエンシーに、別記事で紹介しているインタラクティブアドオンの機能を組み合わせると、よりインパクトのある表現が可能になります。
インタラクティブアドオンとは、エンゲージメントを促す広告の拡張機能です。たとえばユーザーが広告にいいねをすると画面上にハートが飛んだり、ユーザーが指定されたジェスチャーをするとポップアップカードが表示されるなど、目を引く演出が追加できます。インタラクティブアドオン自体には費用はかからないので、ぜひ検討してみてくださいね。
※未公開※
TikTok広告でエンゲージメントを高める「インタラクティブアドオン」とは?種類や活用方法を紹介
クリエイターに動画を作成&投稿してもらう「ブランドミッション」

ブランドミッションは、広告主が設定した要件に基づき、TikTokクリエイターに動画を投稿してもらう広告メニューです。
ブランドミッションのフローは以下の通りです。
- 広告主がミッションを設定
- 参加条件を満たしたユーザーがミッションに参加(ミッションページから応募→投稿した動画には、「#ミッション参加中」のタグが自動付与される)
- 集まった動画からインセンティブを付与する動画を選出
広告主は自社の商品・サービスに関する動画が複数投稿され、選ばれたクリエイターはおすすめでのトラフィックがブーストされ、さらに金銭的インセンティブも得られるため、双方にメリットがあります。
他にも、ブランドミッションにはさまざまな特徴があります。
幅広いクリエイターが参加
ブランドミッションへ参加できるクリエイターの条件は、以下の通りです。
- 20歳以上で1,000人以上のフォロワーを有するクリエイター
- 直近30日間で1,000回以上の動画再生がされていること
- 直近30日間で3回以上の動画投稿があること
通常のコンペでは、1つだけ選んであとはボツになることも多いですよね。しかし、ブランドミッションの場合、ミッションに参加した動画はすべてTikTokに投稿され、投稿された中からインセンティブを付与する動画を決める方式です。そのため、自社のブランドを、より広くTikTokコミュニティに知ってもらうきっかけになります。
プランは2種類から選択
プランは「Mission standard」「Mission Mega」の2種類で、それぞれインプレッション数が保証されています。
| プラン名 | 費用 | インプレッション数 |
|---|---|---|
| Mission standard | 903万円〜 | 1000万 |
| Mission Mega | 1,806万円〜 | 2000万 |
広告主はブランドミッションを利用するにあたって、クリエイターに作成してほしいコンテンツの種類を示すサンプル動画を1本以上提供する必要があります。
ハッシュタグや動画で共通した要素を入れるブランドエフェクトといったオプションも用意されておりミッションを盛り上げるコンテンツとして取り入れるのもおすすめです。
詳しい規定は、こちらでご確認ください。
Branded Mission Ad Specs | TikTok Ads Manager
ブランドミッションには、初心者からベテランまで多くのクリエイターが参加します。
フォロワー数が多い=広告効果が良いとは一概に言えず、フォロワー数が1,000人でも価値のある動画を創り、多くのエンゲージメントを獲得する場合もあります。
トレンドに敏感なクリエイターが作成した動画が複数投稿されるため、クリエイティブの知見がない広告主にもおすすめのメニューです。
まとめ
ブランド広告は単に表示機会が多いというだけではなく、リーチ数やエンゲージメントを増やすためにTikTokならではの工夫がされています。
予約型と運用型、それぞれの特徴を把握したうえで、目的に沿ったメニューを選択しましょう。
運用型広告の特徴や運用のポイントは、こちらの記事で詳しく解説しています。



